使用 App Size 工具
這是什麼?
#App Size 工具可讓你分析應用程式的總體大小。 你可以透過 Analysis 分析標籤 檢視單一快照的「大小資訊」, 或透過 Diff 差異標籤 比較兩個不同快照的「大小資訊」。
什麼是「大小資訊」?
#「大小資訊」包含 Dart 程式碼、原生程式碼,以及應用程式的非程式碼元素(例如應用程式套件、資源和字型)的大小資料。一個「大小資訊」檔案會包含應用程式整體大小的相關資料。
Dart 大小資訊
#Dart AOT 編譯器在編譯應用程式時(僅限 profile 或 release 模式,AOT 編譯器不會用於 debug 組建,debug 組建會使用 JIT 編譯)會對你的程式碼進行 tree-shaking。這表示編譯器會嘗試最佳化你的應用程式大小,移除未使用或無法到達的程式碼片段。
當編譯器將你的程式碼最佳化到極致後,最終結果可以彙整為二進位輸出中存在的套件、函式庫、類別和函式的集合,以及它們各自的位元組大小。這就是我們可以在 App Size 工具中分析的 Dart 部分「大小資訊」,以進一步最佳化 Dart 程式碼並追蹤大小問題。
如何使用
#如果 DevTools 已經連線到正在執行的應用程式,請切換到「App Size」標籤。

如果 DevTools 尚未連線到正在執行的應用程式,你可以在啟動 DevTools 後,從出現的首頁存取此工具(請參閱啟動說明)。

Analysis 分析標籤
#分析標籤可讓你檢查單一快照的大小資訊。你可以透過 treemap(樹狀圖)和表格檢視大小資料的階層結構,也可以透過 dominator tree(主導樹)和 call graph(呼叫圖)檢視程式碼歸因資料(例如,某段程式碼為何會被包含在已編譯的應用程式中)。

載入大小檔案
#當你開啟分析標籤時,會看到載入 App Size 檔案的指示。請將 App Size 檔案拖放到對話框中,然後點擊「Analyze Size」。

關於如何產生大小檔案,請參閱下方產生大小檔案。
Treemap 與表格
#Treemap(樹狀圖)和表格會顯示應用程式大小的階層式資料。
使用 treemap
#Treemap(樹狀圖)是一種用於階層式資料的視覺化方式。畫面會被劃分為多個矩形,每個矩形的大小和排序依據某個數值變數(本例為位元組大小)。每個矩形的面積與該節點在已編譯應用程式中所佔的大小成正比。在每個矩形(例如 A)內,還會有更深一層的矩形(A 的子節點),對應資料階層的下一層。
若要深入檢視 treemap 的某個區塊,請選取該區塊。這會將樹的根節點設為所選區塊,讓其成為 treemap 的視覺根節點。
若要返回上一層,請使用 treemap 上方的 breadcrumb(麵包屑)導覽器。

Dominator tree 與 call graph
#此頁面的區塊會顯示程式碼大小歸因資料(例如,某段程式碼為何會被包含在已編譯的應用程式中)。這些資料會以 dominator tree(主導樹)和 call graph(呼叫圖)的形式呈現。
使用 dominator tree
#dominator tree(主導樹)是一種樹狀結構,每個節點的子節點是其直接主導的節點。若某節點 a「主導」另一節點 b,則所有通往 b 的路徑都必須經過 a。
以 App Size 分析為例,假設 package:a 同時匯入 package:b 和 package:c,而 package:b 和 package:c 都匯入 package:d。
package:a
|__ package:b
| |__ package:d
|__ package:c
|__ package:d在這個例子中,package:a 支配 package:d,
因此針對這份資料,其支配樹(dominator tree)會如下所示:
package:a
|__ package:b
|__ package:c
|__ package:d這些資訊有助於了解為什麼某些程式碼會出現在你編譯後的應用程式中。例如,當你分析應用程式大小時,發現有未預期的套件被包含在編譯後的應用程式裡,你可以利用 dominator tree(支配樹)追蹤該套件的根本來源。

使用 call graph(呼叫圖)
#call graph(呼叫圖)在幫助你理解為什麼程式碼會存在於編譯後的應用程式中,提供了與 dominator tree(支配樹)類似的資訊。不過,與 dominator tree 顯示程式碼大小資料節點之間一對多的支配關係不同,call graph 則顯示程式碼大小資料節點之間多對多的關聯。
同樣地,請參考以下範例:
package:a
|__ package:b
| |__ package:d
|__ package:c
|__ package:d這些資料的呼叫圖(call graph)會將 package:d 連結到它的直接呼叫者 package:b 和 package:c,而不是它的「支配者(dominator)」package:a。
package:a --> package:b -->
package:d
package:a --> package:c -->這些資訊有助於你瞭解程式碼各部分(套件、函式庫、類別、函式)之間的細緻依賴關係。

我應該使用 dominator tree 還是 call graph?
#如果你想瞭解某段程式碼被納入應用程式的「根本」原因,請使用 dominator tree。如果你想瞭解所有呼叫路徑(call path),即某段程式碼的呼入與呼出關係,請使用 call graph。
dominator tree 是一種對 call graph 資料的分析或切片,其中節點之間以「支配」關係(dominance)連接,而非傳統的父子階層。在父節點支配子節點的情況下,call graph 與 dominator tree 的關係會相同,但這並非總是如此。
當 call graph 是完整的(每對節點之間都有邊),dominator tree 會顯示root是圖中每個節點的支配者(dominator)。這種情況下,call graph 能更好地幫助你理解為什麼某段程式碼會被納入應用程式。
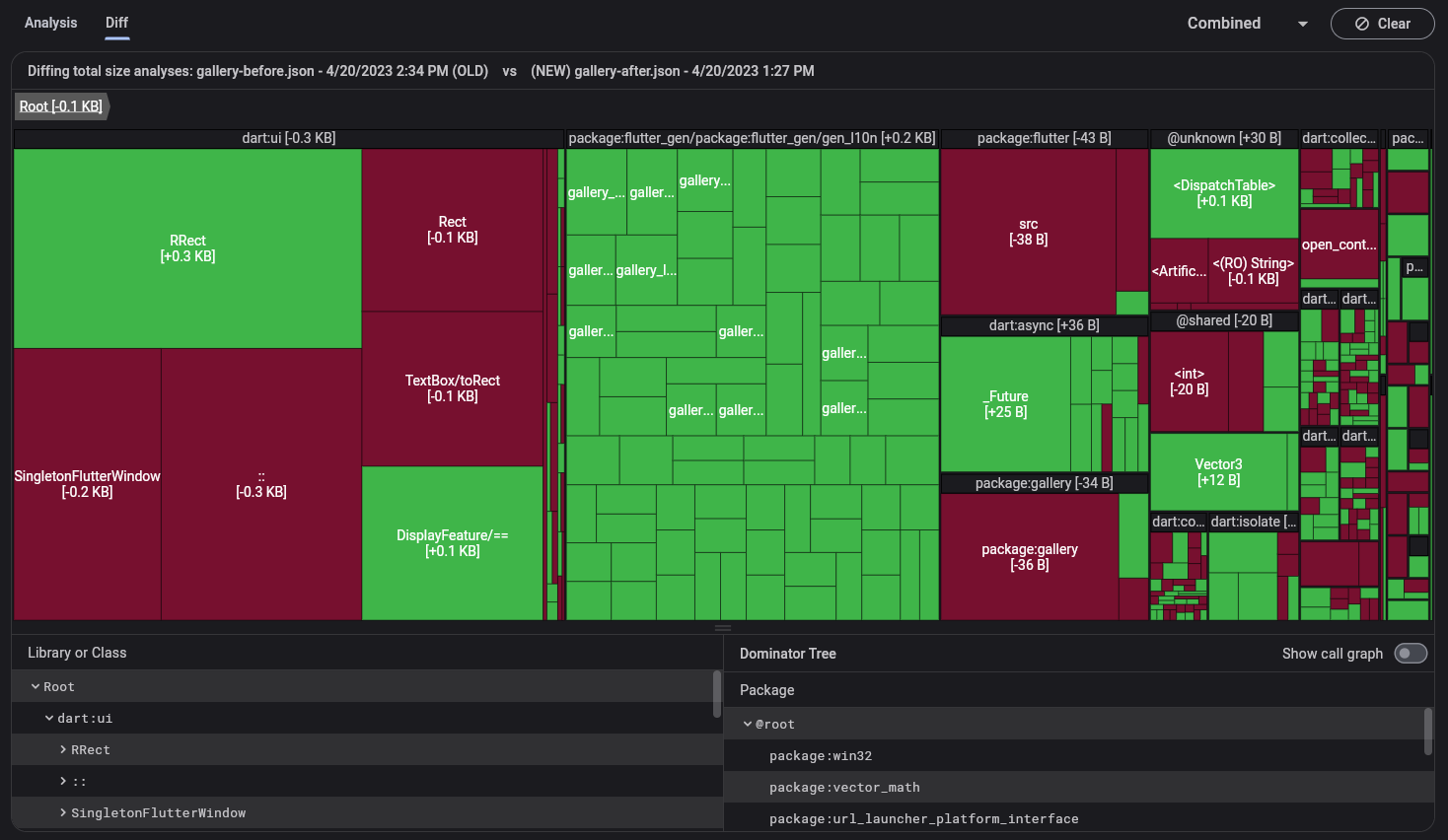
Diff 分頁
#Diff 分頁可讓你比較兩個不同時間點的程式大小資訊快照。你要比較的這兩個大小資訊檔案,應該分別來自同一個應用程式的不同版本,例如,程式碼變更前後所產生的大小檔案。你可以透過 treemap(樹狀圖)和表格來視覺化這兩組資料的差異。

載入大小檔案
#當你開啟 Diff 分頁時,會看到載入「舊」與「新」大小檔案的說明。這些檔案必須來自同一個應用程式。將檔案拖曳到各自的對話框中,然後點擊 Analyze Diff。

有關產生這些檔案的資訊,請參閱下方的產生大小檔案。
Treemap 與表格
#在 diff 檢視中,treemap 與樹狀表格只會顯示兩個匯入的大小檔案之間有差異的資料。
如需有關 treemap 使用方式的問題,請參閱上方的使用 treemap。
產生大小檔案
#若要使用 app size 工具,你需要產生一個 Flutter 程式大小分析檔案。此檔案包含整個應用程式的大小資訊(原生程式碼、Dart 程式碼、資源、字型等),你可以透過--analyze-size旗標來產生:
flutter build <your target platform> --analyze-size這個指令會建置您的應用程式,並在命令列(Command Line Interface)中列印出大小摘要,同時顯示一行訊息,告訴您在哪裡可以找到尺寸分析檔案。
flutter build apk --analyze-size --target-platform=android-arm64
...
▒▒▒▒▒▒▒▒▒▒▒▒▒▒▒▒▒▒▒▒▒▒▒▒▒▒▒▒▒▒▒▒▒▒▒▒▒▒▒▒▒▒▒▒▒▒▒▒▒▒▒▒▒▒▒▒▒▒▒▒▒▒▒▒▒▒▒▒▒
app-release.apk (total compressed) 6 MB
...
▒▒▒▒▒▒▒▒▒▒▒▒▒▒▒▒▒▒▒▒▒▒▒▒▒▒▒▒▒▒▒▒▒▒▒▒▒▒▒▒▒▒▒▒▒▒▒▒▒▒▒▒▒▒▒▒▒▒▒▒▒▒▒▒▒▒▒▒▒
A summary of your APK analysis can be found at: build/apk-code-size-analysis_01.json在此範例中,將 build/apk-code-size-analysis_01.json 檔案匯入 app size 工具以進一步分析。
如需更多資訊,請參閱 App Size Documentation。
其他資源
#若想瞭解如何使用 DevTools 對 Wonderous App 進行逐步的體積分析,請參考
App Size Tool 教學。文件中也討論了各種減少應用程式體積的策略。